




Application Analytics
En vous connectant sur l'application Analytics, vous arriverez sur l’onglet Tableau de bord.
Cet onglet permet d’avoir une visibilité, par période, sur tous vos blocs Reelevant.

Filtre sur une période
Lorsque vous vous connectez, la période définie est la semaine en cours.
Vous avez toutefois la possibilité de changer la période soit avec des dates définies, soit avec les périodes déjà paramétrées.

Top 5
Vous trouverez en-dessous les tops 5 des blocs et des groupes, sur la période sélectionnée.
Vous pouvez toutefois changer l’ordre du tri en cliquant sur les flèches à côté des titres pour mettre à jour les tops.

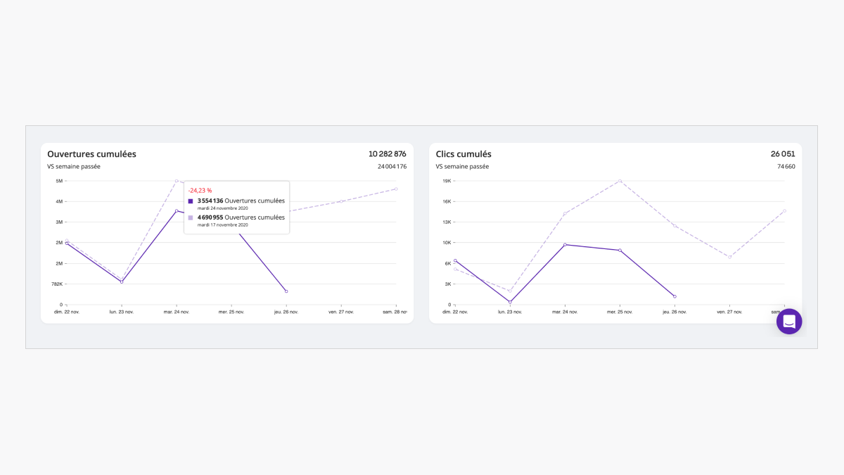
Graphique tableau de bord
En bas de la page, vous trouverez le graphique de la période définie (trait plein) vs la période précédente (trait en pointillé). Les statistiques dans les graphiques sont toujours cumulées.
Pour avoir une visibilité plus précise des volumes d’ouvertures (graphique de gauche) ou des clics (graphique de droite), vous pouvez passer votre souris sur les graphiques pour voir apparaître les données.
Dans ce cas, vous pouvez voir :
- la date
- les statistiques de la période définie
- les statistiques de la période précédente
- l’évolution entre les deux périodes.
